Skip to main content

Repost: Monitoring Kubernetes costs with OpenCost and VictoriaMetrics

· 6 min read
Matt Ray
OpenCost Community Manager @ Kubecost

Reposted from the VictoriaMetrics blog: Monitoring Kubernetes costs with OpenCost and VictoriaMetrics

Original author: Zakhar Bessarab

This article is based on a feature which wasn't merged into the main branch of OpenCost yet. Please, see this PR if you want to try it out. This post will be updated once this feature is released.

Control over operational costs is pivotal in Kubernetes' deployment and management. Although Kubernetes brings power and control over your deployments, it also necessitates thorough understanding and management of costs. OpenCost, specifically designed for Kubernetes cost monitoring, combined with VictoriaMetrics, an efficient time series database, offers a comprehensive solution for this challenge.

This article is a step-by-step guide for setting up OpenCost and integrating it with VictoriaMetrics for Kubernetes cost monitoring.

What is OpenCost?

OpenCost is a CNCF project and open-source tool for monitoring Kubernetes costs. It is designed to provide a comprehensive overview of the costs of Kubernetes clusters across multiple cloud providers and regions, and also supports on-premises installations.

OpenCost allows you to monitor the costs of Kubernetes cluster in real-time and provides a detailed breakdown of the costs for each Kubernetes resource.

OpenCost web UI.

How it works

OpenCost employs node-exporter and kube-state-metrics (KSM) metrics for computations. KSM metrics can either be provided directly by OpenCost or via KSM scraping.

The system includes a cost-model for cost computation based on these metrics, and a web UI is available for their visualization.

In order to retrieve billing information OpenCost relies on cloud provider APIs. Currently, OpenCost supports AWS, GCP and Azure. You can find more information about supported cloud providers in the documentation. It is also possible to provide billing information manually and for on-premises deployments.

You can find detailed information about OpenCost architecture in the documentation.

Integrating VictoriaMetrics with OpenCost

Example deployment of OpenCost with VictoriaMetrics will be using the OpenCost Helm chart to deploy OpenCost and victoria-metrics-k8s-stack Helm chart to deploy VictoriaMetrics and monitoring components.

By default, OpenCost assumes that metrics are stored and queried from Prometheus. Prometheus is a popular open-source time series database (TSDB) used for storing and querying metrics. On the other hand, VictoriaMetrics is a fast, cost-effective, and scalable monitoring solution and time series database. It is compatible with Prometheus and can serve as a drop-in replacement.

However, the VictoriaMetrics stack provides separate components for scraping and storing metrics. Within the VictoriaMetrics stack, vmagent is utilized for scraping and forwarding metrics to the TSDB. Therefore, it is necessary to configure OpenCost to use different URLs for query and configuration APIs. In order to do that with the helm chart, it is necessary to adjust the following environment variables for OpenCost components: SCRAPE_PROMETHEUS_SERVER_ENDPOINT.

Please, note that support for this feature is not yet merged into the main branch of OpenCost. Please, see this PR if you want to try it out. This post will be updated once this feature is released.

All examples will be using vm namespace for deployment of VictoriaMetrics components and namespace opencost for deployment of OpenCost components. Note that URLs for VictoriaMetrics components need to be adjusted based on the namespace they are deployed in and the Helm release name.

Single-node VictoriaMetrics deployment

In order to deploy single-node VictoriaMetrics, it is necessary to use the following Helm values for VictoriaMetrics k8s-stack Helm chart:

victoria-metrics-k8s-stack:
vmagent:
spec:
externalLabels:
cluster: k3d-1
vmsingle:
enabled: true

Helm values for OpenCost components:

opencost:
exporter:
extraEnv:
SCRAPE_PROMETHEUS_SERVER_ENDPOINT: "http://vmagent-vm-victoria-metrics-k8s-stack.vm.svc:8429/prometheus"
PROM_CLUSTER_ID_LABEL: "cluster"
prometheus:
external:
enabled: true
url: http://vmsingle-vm-victoria-metrics-k8s-stack.vm.svc:8429/prometheus
internal:
enabled: false

VictoriaMetrics cluster deployment

In order to deploy VictoriaMetrics cluster, it is necessary to use the following Helm values for VictoriaMetrics k8s-stack Helm chart:

victoria-metrics-k8s-stack:
vmagent:
externalLabels:
cluster: k3d-1
vmsingle:
enabled: false
vmcluster:
enabled: true

Helm values for OpenCost components:

opencost:
exporter:
defaultClusterId: "k3d-1"
extraEnv:
SCRAPE_PROMETHEUS_SERVER_ENDPOINT: "http://vmagent-vm-victoria-metrics-k8s-stack.vm.svc:8429/prometheus"
PROM_CLUSTER_ID_LABEL: "cluster"
prometheus:
external:
enabled: true
url: http://vmselect-vm-victoria-metrics-k8s-stack.vm.svc:8481/select/0/prometheus
internal:
enabled: false

Monitoring multiple clusters with OpenCost

In order to monitor multiple clusters with OpenCost, it is necessary to deploy OpenCost components in each cluster and configure clusters to use the same VictoriaMetrics cluster for storing metrics. Note, that it is required to attach a label with cluster ID to each cluster. For VictoriaMetrics k8s-stack Helm chart this can be done by setting spec.vmagent.externalLabels.cluster value:

victoria-metrics-k8s-stack:
vmagent:
externalLabels:
cluster: cluster-id

For this purpose in the previous examples cluster label was set to k3d-1.

After that it is necessary to configure OpenCost to use different cluster IDs for each cluster. This can be done by setting PROM_CLUSTER_ID_LABEL environment variable for OpenCost components. In the previous examples PROM_CLUSTER_ID_LABEL was set to cluster to match the label attached by vmagent.

Once this is done, it is possible to use OpenCost UI to group costs by cluster ID and get a breakdown of costs for each cluster.

OpenCost multi-cluster web UI.

Implementing Real-Time Costs Monitoring

In order to implement real-time costs monitoring with OpenCost and VictoriaMetrics it is necessary to configure scraping OpenCost metrics by VictoriaMetrics. This can be done by deploying the following manifest:

apiVersion: operator.victoriametrics.com/v1beta1
kind: VMServiceScrape
metadata:
name: opencost
spec:
endpoints:
- port: http
path: /metrics
selector:
matchLabels:
app.kubernetes.io/instance: opencost

This manifest will be used by VictoriaMetrics operator to configure scraping of OpenCost metrics by vmagent.

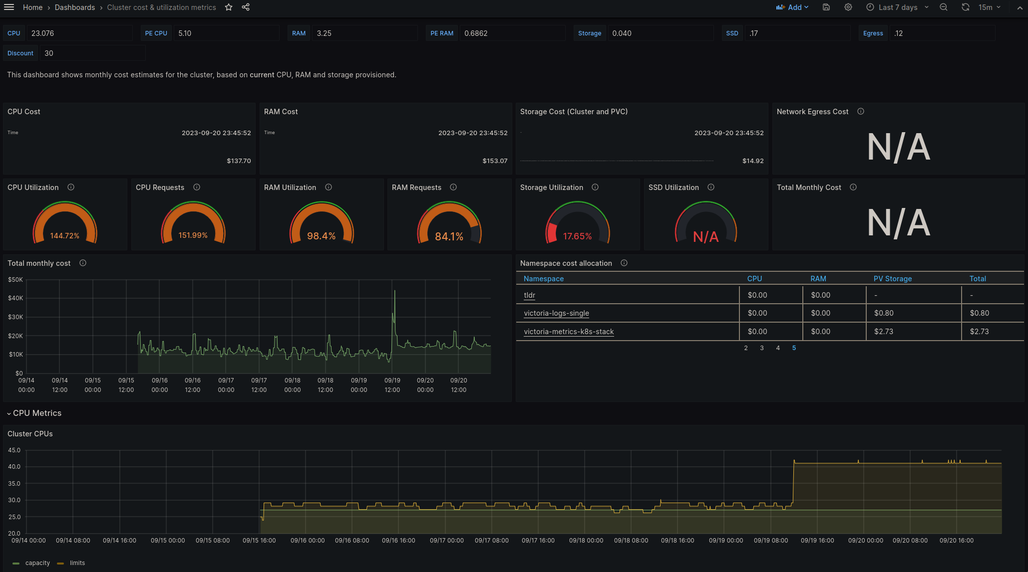
Once metrics are scraped by vmagent, it is possible to use them in Grafana dashboards. You can find an example of such a dashboard provided by OpenCost here.

OpenCost Grafana dashboard.

Conclusion

In conclusion, monitoring operational costs is crucial for management and deployment of Kubernetes. Together with OpenCost and a time series database like VictoriaMetrics, we can build an effective cost monitoring system. Since OpenCost provides a comprehensive overview of Kubernetes costs across different cloud platforms and regions, and VictoriaMetrics is extremely efficient on storing time series data.

The combination of these two systems help tracking Kubernetes costs in real-time, with detailed cost breakdowns and helpful graphical representations. These insights are invaluable for maintaining control over operational costs and ensuring financial efficiency in Kubernetes deployments.

Documentation Distributed under CC BY 4.0.  The Linux Foundation® (TLF) has registered trademarks and uses trademarks. For a list of TLF trademarks, see: Trademark Usage.